April 2025 Release Updates for Matrix42 Enterprise Solutions
On April 22, 2025, we unveiled a suite of groundbreaking innovations through our Q2 Release updates. Designed to enhance both innovation and operational efficiency, these updates elevate the capabilities of M42 Enterprise products.
We’re pleased to announce key updates that bring valuable improvements to your experience. For a comprehensive overview of the latest features, enhancements, and resolved issues, we encourage you to review the detailed Release Notes.
Release Notes:
M42 Enterprise
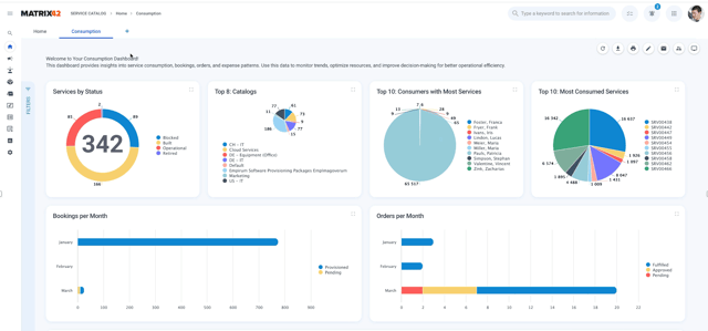
Configurable Service Catalog Insights
Service Catalog Insights offers interactive filtering, drill-down analytics, configuration, and personalization options, providing deeper visibility into service usage, order trends, and cost distribution.

Fig. 1: Service Catalog Insights Dashboard
Smart Service Provisioning & Tracking
This enables independent service provisioning as soon as approvals are completed, reducing delays in multi-item orders. The new real-time progress tracker delivers clear visibility into each provisioning step, enhancing the transparency and management of multi-item service orders.
M42 Intelligence
M42 Intelligence Subscription Management
The latest release delivers greater efficiency for M42 customers, introducing key updates designed to enhance performance and usability. Highlights include a new consumption dashboard that provides insights into AI usage and data processing, along with improvements to AI Assist. These enhancements streamline the user experience, improve the handling of large data volumes, and ensure compliance with the EU AI Act.

Fig. 2: M42 Intelligence Subscription Management
Teaser: AI-Powered Knowledge Discovery in Service Desk
Our upcoming AI-driven knowledge discovery significantly improves resolution speed and accuracy. Leveraging internal, validated data prevents inaccuracies and reduces risks associated with external sources. The enhanced AI Assist bar and conversational interface help deliver instant, precise support, increasing user satisfaction.

Fig. 3: Ask AI about your data
IT Asset Management | Software Asset Management
Configurable Dashboards for Contract, Asset & License Management
Gain actionable insights and identify recommended actions more easily through customizable dashboards. This feature enhances visibility, facilitates informed decisions, and simplifies management across all asset, contract, and license applications.

Fig. 4: Configurable Dashboards for more Value Focus
Oracle Re-Verification for Matrix42 Oracle Compliance
This ensures continued accuracy and trustworthiness in Oracle compliance processes through re-verification by Oracle for both Database and Hardware. Updates to scripts and GLAS files provide validated, up-to-date compliance data, reducing audit risks and strengthening license management reliability.
Unified Endpoint Management
UEM Patch Insights (Preview)
Delivers a modern, user-friendly overview of patch management through dashboards and reports based on the Enterprise Service Management Platform. Users gain quick insights into patch status, device compliance, and security bulletins, including CVE details. With near real-time updates from Empirum and automatic patch catalog retrieval, this feature enhances transparency, speeds up issue identification, and improves patching efficiency.

Fig. 5: Comprehensive Insights on Patch Management
Multifactor Authentication for Silverback Users
Adds an extra layer of security for accessing the management console by requiring a second verification step via SMS or email. This highly requested feature protects sensitive data and administrative functions, reducing the risk of unauthorized access and strengthening overall platform security.
%20-%20Enhanced%20Security%20with%20MFA%20for%20Management%20Console.jpeg?width=353&height=697&name=Fig%206%20(B)%20-%20Enhanced%20Security%20with%20MFA%20for%20Management%20Console.jpeg)
Fig. 6: Enhanced Security with MFA for Silverback Management Console
Native PowerShell to meet top user-voted needs
Native PowerShell in Empirum accelerates onboarding of new customers and admins, with easy integration and improved control:
- Accelerated Onboarding: Simplify the onboarding process for new customers and administrators with the familiar Windows scripting language, enabling a quicker and smoother start.
- Seamless Integration: Easily integrate and deploy PowerShell scripts with Empirum for a streamlined workflow.
- Enhanced Control: Leverage dedicated PowerShell cmdlets to utilize variables and manage UEM Agent reboot behavior directly within your scripts.
FastViewer
Android Quickhelp Add-On for Remote Control
Expands mobile support capabilities with the FastViewer Quickhelp App, now available in app stores. Enables remote assistance via ad-hoc sessions or registered devices, with flexible invitation options like QR codes or links. While iOS devices are supported in view-only mode due to OS limitations, Android devices offer full remote control - including keyboard and touch input - improving support efficiency and user experience across mobile platforms.

Fig. 7 – FastViewer Quickhelp App Supports Adhoc Sessions
FastViewer Webconsole for On-Prem Customers
Brings the full functionality of the FastViewer Webconsole to on-premises environments without requiring IIS or additional web servers. This integrated deployment simplifies setup and maintenance while ensuring parity with the cloud version - providing secure, seamless remote support for on-prem customers.